Top

TeamWise documentation

Chat, collaborate, and create teams effortlessly with Teamwise

Teamwise Super Admin

Overview

Teamwise Admin is a comprehensive super admin dashboard designed to manage and monitor the Teamwise platform. This administrative interface provides powerful tools to oversee users, teams, channels, content, and system configurations. The platform offers real-time insights, analytics, and centralized control over all aspects of the Teamwise ecosystem.

As the core of platform administration, the Teamwise Super Admin leverages its integrated Dashboard, User Management, Team Management, Channel Management, FAQ Management, Page Management, and Settings modules to deliver end-to-end control and real-time insights across the entire Teamwise ecosystem.

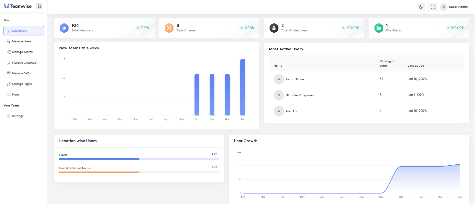
1. Dashboard Module

Purpose

The Dashboard acts as the control center for super administrators, offering a real-time overview of Teamwise performance. It highlights key platform statistics, growth trends, and engagement insights to support data-driven decisions.

Key Component

-Statistical Widgets:

Four KPI cards at the top summarize platform health:

  • Total Members: Tracks total users and growth rate.

  • Total Channels: Shows total channels and creation trends.

  • Online Users: Displays active users in real time.

  • Files Shared: Measures collaboration activity.

-New Teams This Week:

Visual chart showing team creations in the current week to track adoption trends.

-Most Active Users:

List of top-engaged users by messages sent or activity level, helping identify key contributors.

-Location-Wise Users:

Chart showing user distribution across regions to understand adoption by geography.

-User Growth Chart:

Line chart illustrating monthly user registrations and growth patterns over time.

Recent Teams:

Table of newly created teams with details like name, creation date, creator, and member count.

Team Growth Chart:

Bar chart comparing monthly team creation trends to measure platform expansion.

Use Cases

- Quick daily overview of platform performance.

- Reporting and analytics for stakeholders.

- Tracking growth, engagement, and activity patterns.

- Identifying adoption peaks or sudden drops for timely action.